Shares of Adobe (ADBE) have been dealing with Wall Street’s ominous “software apocalypse” in bearish fashion. In Monday’s session ADBE stock hit a fresh five-year low, declining 11.93%.
A snapshot of ADBE stock’s options this week reveals a calculated and smart opportunity using a short iron condor strategy.
The “SaaSpocalypse”
The market’s loudest theme right now is the bearish, risk-off trade that’s taken hold of software-as-a-service or “SaaS” stocks.
Extreme worry on the part of investors that AI agents will upend traditional layered or “seat-based” software subscriptions has sent shares of tech stocks with ties to this business model reeling.
Large caps such as Autodesk (ADSK) and Salesforce (CRM) have gotten hammered in 2026 with shares declining roughly 25% to 33% due to product obsolescence fears.
Some of this panicked behavior, however, may be a case of mistaken identity. I wrote about that sort of possibility recently in Palantir (PLTR) stock.
Yet the jury appears to remain out on Adobe.
About Adobe
There’s little doubt bearish investors are in control of the current narrative in ADBE stock. Shares are off 30% this year and mostly in keeping with other SaaS casualties.
Worse yet, the popular provider of software tools Photoshop and Adobe Acrobat is hitting levels last seen at the market’s pandemic-driven bear market bottom in March 2020. That type of punishing stock weakness is more unique and can’t be entirely dismissed.
Bears are leaning heavily on AI content creation, which will require fewer licensing seats and will slow subscription revenues for Adobe.
There’s also up-and-coming competitive threats from Figma (FIG) and Canva, as well as AI-native platforms.
Rather than come to the rescue, Wall Street hasn’t helped matters given chatter of ADBE stock needing a valuation reset and a couple brokers making modest downward revisions to estimates and ratings amid the SaaSpocalypse.
But while the debate wages on, the net demand for protective strategies and hedges from both sides has lifted option premiums to levels that more even-keeled, non-directional traders should find attractive.
The Price Is Right for an Adobe Short Iron Condor
It wouldn’t be honest to declare that Adobe option premiums are picture perfect for a short iron condor.
But following Monday’s harsh 11% decline in ADBE stock, the call and put prices do make for a truly compelling montage for this type of range-bound, limited-risk short volatility spread.
The new Options Date Dashboard page at Barchart and shown below confirms as much.

Adobe’s current IV Rank and IV Percentile readings of 97.48% and 99% are as close to the 100% ceiling as you’ll ever find in ADBE’s options.
Monday’s rank level means that over the last year ADBE options have been priced cheaper nearly 97.5% of the time.
Also, a percentile reading of 99% implies that there’s been virtually no other instance in the past 52-weeks where option prices have been more princely.
This framework is made more complete when factoring in that implieds, the price investors pay for ADBE calls and puts, are also commanding a premium of 57% over the stock’s underlying price swings.
The dashboard’s IV/HV of 1.57 confirms this and is one in the same as the expressed 57%.
To find the percentage ((57.08 – 36.30) / 36.30 = 57), rather than the ratio, take the difference between implied volatility and historical volatility (HV), then divide by HV.
In total, for a short iron condor which takes in short premium, and whose goal is for the sold component bull put and bear call spreads to collapse in value by way of time decay (theta) and / or a decline in implieds (vega), Adobe stock’s options are a very nice sight to behold.
You can learn more about the short iron condor strategy here.

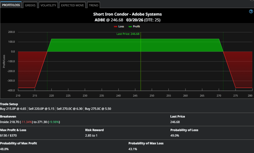
Shown above is one short iron condor that takes ADBE stock’s attractive option pricing, and uses the expected move in shares through the March monthly contract to its advantage.
A MAR 20’ 215P-220P / 270C-275C short iron condor sells the out-of-the-money bull put spread and out-of-the-money bear call vertical for a combined credit of $1.30. With ADBE finishing near $247 in Monday’s session, this structure is close to being evenly placed around the current share price.
The full credit is received if, at expiration, shares remain between $220 and $270. That payoff amounts to a 35% return ($1.30 credit / $3.70 max risk).
What’s more, with a breakeven of $218.70 and $271.30, this limited risk spread aligns itself very smartly with the extreme edges of ADBE stock’s expected range through March expiration as the circled prices of $220.29 and $273.07 reveal below.

The Bottom Line
As the saying goes, there’s a time and place for everything. And in kicking off the trading week, this now includes a very attractively-priced ADBE stock short iron condor which doesn’t need to be fudged or manipulated with Photoshop to enjoy the look of a winning trade.
On the date of publication, Chris Tyler did not have (either directly or indirectly) positions in any of the securities mentioned in this article. All information and data in this article is solely for informational purposes. For more information please view the Barchart Disclosure Policy here.